Corsair erweitert mit dem neuen iCUE 5000T das Line-up bei den Mid-Tower Gehäusen der 5000 Serie im oberen Segment. Mit seinen markanten Konturen und den kantigen Akzenten, bietet das Gehäuse eine sehr besondere und ansprechende Optik. Schlichte Eleganz trifft auf Funktionalität, so lässt sich das iCUE 5000T ab besten beschreiben. Wie der Zusatz iCUE schon vermuten lässt, gehört auch die Beleuchtung zu einem der Hauptfeatures beim 5000T. Dabei kommen 160 RGB-LEDs an der Front, dem Unterboden und am Deckel zum Einsatz. Darüber hinaus bringen die drei im Lieferumfang enthaltenen CORSAIR LL120 RGB-Lüfter nochmals 48 LEDs mit. Dadurch besitzt das iCUE 5000T bereits direkt 208 individuell ansteuerbare LEDs, die mit dem im Lieferumfang enthaltenen COMMANDER CORE XT Smartcontroller angesteuert werden können. Das iCUE 5000T gibt es in den Farben Schwarz und Weiß. Was das neue Corsair iCUE 5000T noch zu bieten hat, erfahrt ihr unserem folgenden Review. Das Testsample wurde uns von Corsair für unseren Test zur Verfügung gestellt.
Verpackung, Inhalt, Daten
Verpackung
![]()
Das iCUE 5000T kommt in einem wuchtigen braunen Karton aus Wellpappe. Auf der Vorderseite sind eine große Zeichnung des Gehäuses, das Herstellerlogo, die Produktbezeichnung in großen schwarzen Buchstaben sowie ein iCUE-Logo in der unteren rechten Ecke zu sehen. Die Rückseite informiert den Käufer mit einer Explosionszeichnung und zusätzlicher Textform in verschiedenen Sprachen kurz über die einzelnen Komponenten.
![]()
Auf der linken Seite sind Informationen zu Lieferumfang, Abbildungen mit den Abmessungen und Gehäusefarbe aufgedruckt. Rechts sind die technischen Daten mehrsprachig aufgelistet. Zusätzlich sind mehrere rote Aufkleber mit dem Hinweis des hohen Gewichts aufgeklebt.
Inhalt
![]()
Im Karton liegt das Gehäuse sicher verpackt in einer Plastiktüte zwischen zwei großen Schaumstoffblöcken. Neben dem Gehäuse selbst, befindet sich das Zubehör in einem kleinen quadratischen braunen Karton mit dem Corsair-Logo und einer separaten Luftpolstertüte im Inneren des Gehäuses. Der Lieferumfang umfasst zahlreiche Schrauben zur Montage, Kabelbinder aus Kunststoff, sechs breite Kabelbinder mit Corsair-Logo und Klettverschluss sowie eine austauschbare Teilabdeckung des Netzteiltunnels.
Daten
| Technische Daten – CORSAIR iCUE 5000T | |
|---|---|
| Gehäusetyp | ATX Midi Tower |
| Maße Chassis (L x B x H) | 530 x 251 x 560 mm |
| Material | Stahl, Plastik, Tempered Glas |
| Farbe | Schwarz |
| Mainboard-Kompatibilität | Mini-ITX, Micro-ATX, ATX, E-ATX (305 x 277 mm) |
| Max. Höhe CPU Kühler | Bis 170 mm |
| Max. Länge GPU | 400 mm |
| Radiator Support | Front: 360 / 280 mm Top: 360 / 280 mm Motherboard Tray: 360 mm Hinten: 120 mm |
| Lüfter Support | Front: 3x 120 mm / 2x 140 mm (3x LL120 Vorinstalliert) Top: 3x 120 mm / 2x 140 mm Motherboard Tray: 3x 120 mm (Kabelabdeckung muss entfernt werden) Hinten: 120 mm |
| Erweiterungsslots | 7 Slots Horizontal + 2 Slots Vertikal |
| Interne Laufwerke | 4x 2,5“ SSDs 2x 3,5“ HDDs |
| Front I/O Ports | USB 3.0 (4x) USB 3.1 Type-C (1x) Kopfhörer / Mikrofon Power-Button Reset-Button |
| Staubfilter | Front, Top, Netzteil, Motherboard Tray |
| Netzteil | ATX (Nicht im Lieferumfang enthalten) |
| Besonderheiten | CORSAIR iCUE COMMANDER XT (Steuereinheit für die RGB-Beleuchtung und Lüfterdrehzahl) |
| Garantie | 2 Jahre |
| Technische Daten – Commander CORE XT | |
|---|---|
| RGB Anschlüsse | 6x 4-PIN RGB-Lüfter 1x 3-PIN RGB |
| RGB Steuerung | Max. 12x RGB-Lüfter *(6x über 4-PIN RGB-LED Hub 6x über 3-PIN RGB-Port) oder 12x RGB-Stripes *Erfordert RGB-LED Hub |
| Lüfter Anschlüsse | 6x 4-PIN PWM |
| Lüftersteuerung | Ja |
| Zusätzliche Anschlüsse | 1x 9-PIN USB 2.0 Pass-Through 2x Temperatur-Sensor |
| Datenübertragung | USB 2.0 Pass-Through |
| Stromversorgung | SATA-Anschluss |
Details
Details Außen
![]()
![]()
Nachdem wir das iCUE 5000T aus seiner Umverpackung befreit haben, fällt sofort die wirklich hervorragende Verarbeitung auf. Alle Teile passen gut zusammen und weisen bei den Spaltmaßen und der Lackierung keine Auffälligkeiten oder Mängel auf. Zuerst schauen wir uns die Vorderseite des 5000T genauer an. Auch hier setzt sich der gute Eindruck fort, den wir schon nach dem Auspacken festgestellt haben. Die Front selbst besteht aus schwarzem Kunststoff und besitzt ein schlichtes sowie markantes Design. Die dadurch resultierende Optik ist sehr ansprechend, ohne dabei aufdringlich zu wirken. Mittig wurde ein großes Mesh-Gitter in die Front integriert. Dadurch wird für eine gute Belüftung des Innenraums gesorgt. Rechts und links daneben befinden sich jeweils drei weitere Öffnungen in der Form von Lufteinlässen. Dahinter befinden sich ARGB-LED-Lichtleisten die, die Front im Betrieb zusätzlich noch farblich in Szene setzen.
![]()
Das Mesh-Gitter wird unten mit zwei Kunststoffnasen eingehangen und zusätzlich von Magneten gehalten. Dadurch kann dieses schnell und einfach abgenommen werden, um es beispielsweise zu reinigen. Hinter dem Mesh-Gitter befindet sich ein Staubfilter, um die Staubbildung im Inneren des Gehäuses zu verhindern. Im unteren Bereich ist ein silbernes Corsair-Logo eingearbeitet.
![]()
Wird das Mesh-Gitter entfernt, gibt es den genauen Blick auf drei Corsair LL120 RGB Lüfter mit adressierbarer LED-Beleuchtung in der Front frei, die den Innenraum mit Frischluft versorgen. Die Corsair LL120 RGB Lüfter besitzen zwei RGB-Lichtschleifen mit 16 unabhängigen LEDs pro Lüfter. Dadurch ergibt sich eine Vielzahl an möglichen Farbspielen. Die Lüftergeschwindigkeit kann von 600 bis 1500 rpm eingestellt werden. Die Steuerung erfolgt über das PWM Signal. So ist ein geräuscharmer Betrieb möglich, ohne Kompromisse bei der Leistung eingehen zu müssen.
![]()
![]()
Die Rückseite des ICUE 5000T setzt auf den weitverbreiteten Aufbau von Gehäusen dieser Art. Ganz unten wird das Netzteil montiert, hier ist auch ein herausnehmbarer Staubfilter vorhanden. Darüber befinden sich die sieben horizontalen PCIe Erweiterungsslots. Zusätzlich bietet das 5000T auch die Möglichkeit, die GPU vertikal zu verbauen. Ganz oben befindet sich auf der linken Seite die Aussparung für das I/O Shield des Mainboards und rechts daneben ein Lüftergitter zur zusätzlichen Montage eines Lüfters (wir hätten uns hier einen vormontierten Lüfter gewünscht). Sehr positiv ist auch, dass Corsair unter dem Top ein weiteres Lüftergitter eingefügt hat. Durch diesen Abstand kann man bereits erkennen, dass auch der Support von Radiatoren im Innenraum eingeplant ist.
![]()
Auch beim Top setzt sich das schlichte und markante Design fort. Im vorderen Bereich ist das I/O Panel untergebracht. Hier sind von rechts nach links der Power-Button, 4x USB 3.0, 1x USB 3.1 Type-C, 1x 3,5 mm Klinke (Kopfhörer / Mikrofon) und der Reset-Button schnell zugänglich untergebracht. Hinter dem I/O Panel ist ein großes schwarzes Mesh-Gitter eingearbeitet, das fast die komplette restliche Fläche des Tops einnimmt. An den beiden Längsseiten befinden sich drei längliche Öffnungen die wie Lufteinlässe aussehen, wie sie auch an der Front zu finden sind. Auch hier sind wieder ARGB-LEDs integriert.![]()
![]()
An der Rückseite des Deckels befindet sich eine Griffmulde, mit der sich das Top mit einem leichten Ruck vom Gehäuse lösen lässt. Ist das Top entfernt, hat man Zugriff auf ein weiteres abnehmbares Mesh-Gitter, das auch hier mit Magneten an seinem Platz gehalten wird. Links und rechts daneben sind die Lichtstreifen mit den ARGB-LEDs zu sehen. Darunter befindet sich die Montagemöglichkeit für weitere Lüfter oder einen Radiator mit max. 360 mm. Um das Top wieder zu befestigen, ist allerdings etwas Geschick notwendig, obwohl die Ausschnitte für das I/O Panel absolut präzise gearbeitet sind. Allerdings ist das hier auch meckern auf sehr hohem Niveau.
![]()
Für einen stabilen Stand sorgt der große Standfuß an der Unterseite des Gehäuses. Auch hier sind wieder die gleichen Lufteinlässe wie seitlich am Top eingearbeitet. Hier befinden sich ebenfalls auf jeder Seite ARGB-LED-Lichtstreifen hinter den Einlässen. Das sorgt insgesamt für ein stimmiges äußeres Gesamtbild.
![]()
![]()
Auch bei den beiden Seitenteilen setzt sich die gute Verarbeitung fort. Das linke Seitenteil besteht aus getöntem Tempered Glas. Auf der rechten Seite kommt ein Seitenteil aus Stahlblech mit einem zusätzlichen magnetischen Mesh-Gitter als Staubschutz zum Einsatz. Sehr gut gefällt uns hier, dass die Seitenteile an Scharnieren eingehängt sind und einfach auf- und zugedrückt werden können. Ein lästiges Schrauben entfällt hier.
Details Innen
![]()
![]()
Nachdem wir uns nun das iCUE 5000 außen genauer angesehen haben, werfen wir jetzt einen Blick auf die inneren Werte. Der Innenraum besitzt einen Zweikammer-Aufbau. Der obere Bereich mit dem Mainboard-Tray ist barrierefrei, also ohne Laufwerkskäfige oder ähnliche Aufbauten. Rechts daneben sind mit Gummiabdeckungen versehene Kabeldurchführungen untergebracht. Davor ist standardmäßig eine Blende verbaut, hinter der sich eine Montagemöglichkeit für drei 120 mm Lüfter oder einen Radiator mit max. 360 mm verbirgt. Weitere großzügige Kabeldurchführungen befinden sich über und unter dem Mainboard-Tray.
![]()
Auch unter dem Deckel und in der Front lässt sich jeweils ein Radiator mit max. 360 mm verbauen. Ebenfalls sehr positiv ist, dass Radiatoren mit einer Stärke von 60 mm genutzt werden können. Allerdings ist dabei zu beachten, dass beim Einbau eines 360 mm Radiators nur die Montage neben dem Mainboard-Tray oder in der Front möglich ist. Beide gleichzeitig zu nutzen, ist hier nicht möglich.![]()
![]()
Den unteren Bereich nimmt der Netzteiltunnel ein. So ist der obere Bereich vom unteren räumlich getrennt. Im hinteren Bereich ist dieser zur besseren Belüftung gelocht. An der rechten Seite gibt ein rechteckiger Ausschnitt den Einblick auf die Seite des Netzteils frei. Der vordere Teil des Netzteiltunnels kann gegen eine andere (im Lieferumfang enthaltene) Abdeckung getauscht werden, wenn drei Lüfter bzw. ein Radiator neben dem Tray oder in der Front verbaut werden soll. Vorher muss dann aber die Blende am Tray entfernt werden.![]()
Als nächstes werfen wir einen Blick auf die Rückseite. Direkt auf den ersten Blick ist zu sehen, dass Corsair hier einiges untergebracht hat. Ganz links ist der Montagerahmen für zusätzliche Lüfter oder einen Radiator angebracht.
![]()
Auf der Rückseite des Mainboard-Trays sind im unteren Bereich drei abnehmbare 2,5“ Montageschlitten nebeneinander befestigt. Über dem Schlitten ist eine zusätzliche abnehmbare Montagemöglichkeit zu finden. Darauf befindet sich der Commander Core XT, dieser steuert die Lüfter sowie deren ARGB-Beleuchtung und die zusätzlichen LED-Lichtstreifen im Gehäuse.
![]()
Um auch ein ordentliches Kabelmanagement zu ermöglichen, hat Corsair breite Kabelführungen (RapidRoute Cable Management System) auf der Rückseite untergebracht. Hier lassen sich die wichtigsten Kabel schnell und einfach verlegen. Für eine einfache Verlegung der Kabel legt Corsair zusätzlich sechs extra breite Klett-Kabelbinder bei. Damit auch ordentlich Platz zum Verlegen der Kabel vorhanden ist, stehen hier 30 mm Platz zur Verfügung.
![]()
Im Netzteiltunnel ist links noch ein zusätzlicher Käfig für zwei HDDs / SSDs untergebracht, der auch weiter zu Front verschoben werden kann. So lassen sich insgesamt fünf Laufwerke verbauen. Wird der Käfig nicht benötigt, lässt sich dieser auch entfernen, um weiteren Platz zu schaffen. Auch die Verlegung der Kabel sollte dank der großzügig dimensionierten Durchführungen keine Probleme bereiten.![]()
Der an der Rückwand verbaute Commander Core XT ist ein intelligenter Controller, der für die Steuerung der Lüfterdrehzahl und die RGB-Beleuchtung genutzt wird. Insgesamt können so sechs Corsair Lüfter und deren Beleuchtung gesteuert werden. Zusätzlich ist noch ein weiterer RGB-Anschluss vorhanden, an den z. B. LS100 Lightning Strips oder andere Corsair RGB-Produkte angeschlossen werden können. Auch zwei Temperatursensoren sind mit an Bord, über die die Temperaturen in kritischen Bereichen des Gehäuses überwacht werden können. Der ID Port ist ein Erweiterungssteckplatz für zusätzliche Einsatzmöglichkeiten. Angeschlossen wird der Commander Core XT über einen internen USB-Anschluss des Mainboards. Die Konfiguration / Steuerung erfolgt über die Corsair iCUE Software, dazu aber später mehr.
Praxis
Testsystem
| Testsystem | |
|---|---|
| CPU | AMD Ryzen 7 2700 |
| CPU Kühler | ALPHACOOL EISBAER AURORA 240 |
| Mainboard | Gigabyte X470 AORUS ULTRA GAMING ATX |
| Arbeitsspeicher | 16 GB Corsair Vengeance PRO 3200 |
| Grafikkarte | Gigabyte GTX 1050Ti |
| SSD | Crucial MX500 250 GB |
| HDD | WD Red 2 TB |
| Netzteil | bequiet Dark Power Pro 750 W |
Einbau
![]()
Zusätzlich haben wir noch drei Corsair LL120 RGB Lüfter aus einem separat erhältlichen Triplepack in unserem Testsystem eingebaut. Zwei der Lüfter verbauen wir an dem Radiator der AIO und einen Lüfter montieren wir an der Rückwand des Gehäuses, da wir alle Lüfter über den Commander Core XT steuern möchten. Dadurch bekommen wir zusätzlich einen sehr sauberen Look.
![]()
Der Einbau unseres Testsystemes machte im Falle des iCUE 5000T sehr viel Spaß, denn durch das durchdachte Design ist überall genug Platz, um einen schnellen und einfachen Einbau zu ermöglichen. Zuerst verbauen wir das Mainboard, dann die AIO und die Laufwerke. Danach kommt die Grafikkarte an ihren Platz. Zum Schluss montieren wir noch den Zusatzlüfter an der Rückwand, verkabeln alles und sorgen für ein sauberes Kabelmanagement. Nun lässt sich unser Testrechner starten.
Software
Nachdem unser System vollständig hochgefahren ist, laden wir uns die aktuelle Version der iCUE Software von der Herstellerseite herunter und installieren diese. Dann starten wir die iCUE Software. Wie bereits zuvor erwähnt, erfolgt die Steuerung der Lüfter und der RGB-Beleuchtung beim iCUE 5000 T über den Commander Core XT. Direkt auf dem Hauptbildschirm (Startmenü) wird dann auf der rechten Seite die verbaute und mit iCUE steuerbare Hardware angezeigt. Rechts daneben werden bereits sechs verschiedene vorgefertigte Beleuchtungseffekte aufgelistet. Darunter werden die wichtigsten Daten wie z. B. die Auslastung sowie die CPU- und die GPU-Temperatur angezeigt.
Um die Beleuchtungseffekte und die Lüfter zu steuern, wird einfach auf das Bild mit dem iCUE 5000T geklickt. Auf der linken Seite erscheint dann das Auswahlmenü. Hierüber lassen sich die Beleuchtungseffekte der verschiedenen Anschlüsse steuern.
Unter den 4-Pin-Beleuchtungseffekten erfolgt die Lüfterbeleuchtung. Über das + Symbol in dem Kasten in der linken unteren Ecke lässt sich ein weiteres Menü mit verschiedenen Beleuchtungseffekten öffnen. Auch eine komplett eigene Farbzuweisung der LEDs ist möglich.
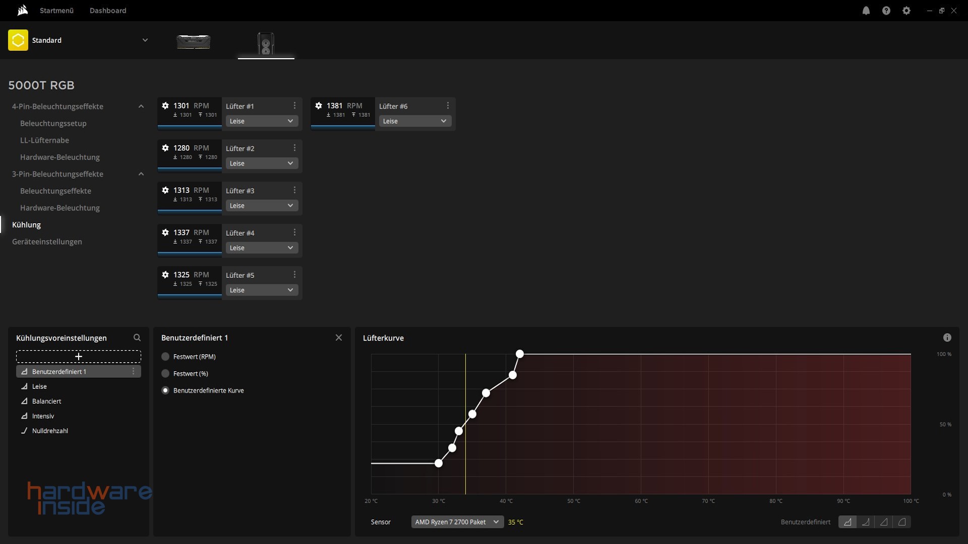
Der Menüpunkt Kühlung ermöglicht die Drehzahl der Lüfter zu steuern. Hier stehen mit „Leise“, „Balanciert“, „Intensiv“ und „Nulldrehzahl“ vier vorgefertigte Profile zur Verfügung. Es besteht auch die Möglichkeit, die einzelnen Kurven anzupassen oder direkt eigene benutzerdefinierte Profile zu erstellen.
Unter Geräteeinstellung lässt sich die Firmware aktualisieren sowie die Gehäusebeleuchtung synchronisieren. Zusätzlich lassen sich hier noch die Helligkeit der LEDs und die Gehäusefarbe anpassen.
Beleuchtung
![]()
![]()
Nachdem wir alle Einstellungen vorgenommen haben, werfen wir einen Blick auf die Temperaturen – und die können sich wirklich sehen lassen. Unser System erreicht im Idle bei der CPU 29 °C und bei der GPU 31 °C. Während des Gamings erreichen die Temperaturen natürlich auch höhere Werte. Bei der CPU erreichen wir 39 °C und bei der GPU 65 °C. Für unsere Tests nutzen wir das Profil „Leise“. Hier besteht also noch viel Luft nach oben. Durch das Mesh-Gitter in der Front und im Deckel erreichen wir eine sehr gute Wärmeabfuhr. Die Corsair LL 120 RGB Lüfter leisten hier wirklich gute Arbeit, ohne dabei störend laut zu werden. Hinzu kommen natürlich die hervorragenden Lichteffekte. Diese wollen wir euch natürlich nicht vorenthalten, deshalb haben wir auch direkt ein paar Bilder hinzugefügt.
Ein kurzes Video von den Beleuchtungseffekten haben wir natürlich auch noch gemacht. Mit den von uns zusätzlich im Innenraum verbauten Corsair LL 120 RGB Lüfter (ebenfalls in der Front verbaut), möchten wir euch zeigen, wie gut das grandiose Lichtspektakel in der Praxis aussieht.
Fazit
Mit dem Corsair iCUE 5000T, erhält der Käufer ein schlichtes und ausgezeichnet verarbeitetes sowie technisch durchdachtes edles Gehäuse mit einer wirklich rundum gelungenen RGB-Beleuchtung. Die drei ab Werk installierten LL 120 RGB-Lüfter hinter der Front und die seitlichen sowie in der Front verbauten LED-Lichtstreifen rücken mit ihren insgesamt 208 individuell anpassbaren LEDs alles gekonnt ins rechte Licht. Ein iCUE Commander Core XT Controller für das Steuern dieser und weiterer Lüfter ist ebenfalls direkt mit an Board. Beim Lüfter- und Radiator-Support bleiben ebenfalls keine Wünsche offen. Auch an die Möglichkeit genug Laufwerke zu verbauen wurde gedacht. Mit dem RapidRoute Cable Management System lässt sich ein sauberes Kabelmanagement hinter dem Mainboard realisieren, ohne dabei ins Schwitzen zu kommen. Abgerundet wird das ganze von dem modernen I/O Panel, welches alle gängigen USB-Standards unterstützt. Corsair ruft für sein Gehäuse eine unverbindliche Preisempfehlung von 399 € auf, spätere Straßenpreise dürfen aber erwartungsgemäß darunter liegen. Wir vergeben hier unseren Spitzenklasse Award.
Pro:
+ Verarbeitung
+ Design
+ Sehr guter Lüfter- & Radiator-Support
+ Corsair iCUE Commander Core XT
+ 3x Corsair LL120 RGB Lüfter vorinstalliert
+ Vertikaler Einbau der GPU möglich
+ Modularer Aufbau
Kontra:
– Kein vorinstallierter Lüfter an der Rückwand





Tolles Gehäuse und Test
Guter ausführlicher Testbericht, danke dafür. Ich habe eine gute Vorstellung davon bekommen, was man wie wo einbauen kann. Mit RGB – Lüftern in der Front wirklich auch optisch ein top Case.